ネットワーク監視システム
− ネットワーク監視システム −
安心の施設運用を。
音響ネットワーク状況を可視化し、いい音をもっと安全に。
音響システムのネットワーク状態を常に監視し、潜在的なトラブルを未然に防ぎます。

Feature
音へのこだわりに応える
ヤマハサウンドシステム製品の特徴
ヤマハサウンドシステム製品の特徴
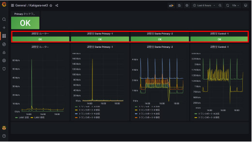
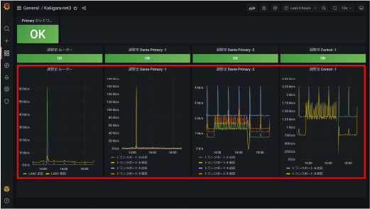
システムの状態をひと目で正確に把握
公演を円滑に進めるため、日々のシステムチェックは欠かせません。
音響ネットワーク全体をひと目で確認できる「ネットワーク監視システム」で、状況を正確に把握できます。
音響ネットワーク全体をひと目で確認できる「ネットワーク監視システム」で、状況を正確に把握できます。
障害対策
音響信号の伝送はネットワーク経由が主流です。ネットワーク監視により、施設運用をより安心に。万が一障害が発生しても、原因を容易に特定できます。
履歴データで迅速な原因特定
ネットワーク障害発生時も、履歴データを活用して原因を特定。復旧時間を短縮するだけではなく、根本的な不具合解消により安心運用を実現します。
ネットワークを正確に把握、
機器追加も安心
機器追加も安心
ネットワーク状況を正確に把握することで、移動機器を安心して安全に追加できます。
ネットワーク機器や回線の管理が容易になり、予期せぬトラブルを未然に防ぎます。
ネットワーク機器や回線の管理が容易になり、予期せぬトラブルを未然に防ぎます。
機能詳細


機器全体監視
一目で音響ネットワーク全体の正常性の判断ができます。音響ネットワークに障害があった場合は、すみやかにエラー通知をします。

機器個体監視
個別に機器の正常性を確認することで、障害の箇所を速やかに発見することができます。運用中は気づきにくい、バックアップネットワークの正常性も確認できます。

トランク回線監視
音響システム幹線の正常性を確認でき、使用帯域を監視することで、限られたネットワーク資源を最大限活用することが可能です。
